湖南省湘衡盐化有限责任公司隶属湖南省轻工盐业集团,是集团核心企业,也是湖南盐业股份公司的全资子公司。1969年成立至今,一直专业专注于井矿盐制盐领域。现年产盐240万吨、硝10万吨,总资产12.37亿元,年利税过亿元,是集岩盐开采、发电供热、真空制盐、包装物流于一体的现代化大型井矿盐制盐基地,也是泛珠三角经济区域的最大单个制盐企业。公司生产规模、工艺和技术水平、经济效益及其他各项经济技术指标均居全国同行业前列。
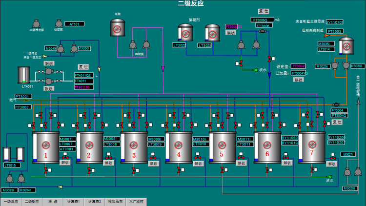
湘衡盐矿盐硝卤水净化工段原系统采用西门子PLC系统己使用10多年,部分模块老化测量不精确,原供货厂家己无服务保障,且与现有主控系统没有联网,对生产和设备管理带来很多不便。本次系统改造时间非常紧迫,我公司在确定方案之后,仅用7天时间保障DCS的供货,并在年前完成开箱就位工作。由于业主现场生产繁忙无法进行停机作业,所有接线和调试工作必须在线进行。我公司技术人员与业主密切配合,加班加点克服现实困难 ,在7天内完成所有联调联试工作,顺利实现项目并网和投运工作。客户对我们的技术予以高度认可,对我们急用户之所急的态度高度肯定。















